环境在线监测系统

YTL-SC系列产品介绍


一.产品概述
随着社会的不断发展,日益严重的环境污染形势使生态环境破坏迅速向全球性的环境危机发展,环保成为各国关注的焦点。发达国家相继推出了多种宏观生态环境监测系统,对空气、水体等环境状况进行实时的检测,利用多种现代化的技术,环境监测的工作也有了很大的进步,不断提高环境检测自动化系统和网络。如今,随着互联网的发展、通信技术的发展,实现数字化的联网环境监测系统是普遍趋势。
我司经过长期的技术积累和自主研发,研制出环境在线检测设备YTL-SC系列产品,用于替代传统的环境数据采集设备,本设备在大数据和云平台基础上,采用模块化、网络化、数字化的方法,把终端的数据送上云端,极大地提高了工作效率和增加可靠性。具有安装快捷、检测科学、自动控制等优点。能够全天候不间断地,对检测到的环境数据进行记录和综合分析,通过无线的方式,将数据上传至服务器,供客户进行历史数据查询和比对,从而为有关部门环境保护工作提供有力的参考数据、信息等,是解决环境监测问题主要的科学依据。
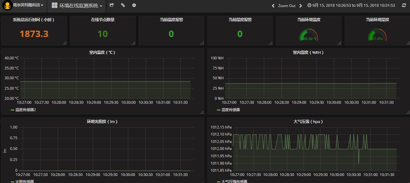
本设备主要用于温室大棚、社区、气象监测站、道路环境监测、移动式气象站、工矿企业、施工场地环境等场合,对周围环境的温度、湿度、光照度、压强、风力、风向、雨量、水位、CO2、CO、NO2、O2、沼气、TOVC、PM2.5、PM10、甲醛等参数,进行实时监测,检测到的数据实时上传到后台服务器,后台把数据进行分析整理,存入数据库,给前端服务器调用和展示,用户可以通过WEB端访问,实时查看检测到的数据曲线或图表,或者通过本地控制主机的显示界面直接查看检测数据。
二.技术参数
1.适用环境
适应温度:工作温度-5℃~+55℃;
储存温度-40℃~+75℃。
相对湿度:不大于95%。
海拔高度:不超过3700m。
使用环境:无易燃、腐蚀性气体。
2.技术指标
输入电压:9-35VDC,10W;
防护等级: 不低于IP67;
监测项目:
温度,湿度,光照度,压强,风力,风向,雨量,水位,CO2, CO,NO2,O2,沼气,TOVC,PM2.5,PM10,甲醛等;
控制方式:全自动化控制;
数据传输:底层433MHZ(GFSK/FSK)/2.4G自组网,上层链路通过4G信号;
数据兼容性:满足《污染源在线自动监控(监测)系统数据传输标准》;
安全性能:符合《GB4706》电器安全标准。
《监测参数性能一览表》,测试条件同传感器规格书。

3.主要功能
■实时采集(最快1S一包)环境数据并上传至后台服务器
■接收的数据经过分析整理后,以图表的方式展现
■用户在任何地点都能通过WEB访问监测系统界面
■用户在任何地点都能通过手机APP访问监测系统界面
■自主设置阈值,系统以邮件/短信方式进行报警
■现场控制主机可以实时显示监测数据
■监测的数据可以EXCEL的方式进行导出
■监测历史数据能够随时查询并展示
■支持多种用户权限分类,便于用户管理
■全自动化运行,无需值守,随时可进行远程监控
■模块化设计,面向对象快速成型,能满足多种需求
■无线通讯自组网,可以添加多种传感器。
三.系统构架
1.主要设备
环境在线监测设备由后台服务器、WEB服务器、数据库、后台监控软件、前端展示框架、现场采集控制主机、传感器综合控制主机、4G传输设备、传感模块、电源控制机箱组成。
1.1 现场采集控制主机

1.2 传感器综合模块

1.3 工业级无线网关

1.4 传感器模块(IP68)


1.5 电源控制机箱

1.6 4G传输设备

1.7 前端展示页面


2.整机原理框图